5122
) endpoint, i.e. localhost:5122/metrics
. For instance, configure Prometheus to scrape this endpoint every 30 seconds by adding this section to Prometheus configuration (assuming Restate server’s IP address is 10.10.10.1
and accessible by Prometheus:
rocksdb-statistics-level
in the configuration file. In most cases, the default value will be sufficient for production deployment monitoring.
Example Metrics
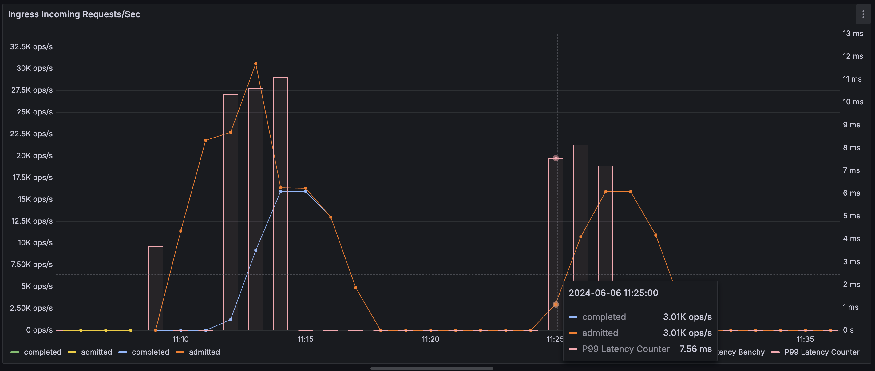
This is a non-exhaustive list of metrics that can be used to measure system performance:restate_ingress_requests_total
(counter) - Number of ingress requests in different states (admitted, completed, throttled, etc.)restate_ingress_request_duration_seconds
(summary) - Total latency of Ingress request processing in secondsrestate_rocksdb_estimate_live_data_size_bytes
(Gauge) - Size of the live data in RocksDb databases in bytesrestate_invoker_invocation_task_total
(counter) - The number of invocation tasks to user handlers
